1.总体架构

2.应用场景
城乡供水一体化管理、供水管网分区计量、水厂/泵房无人值守系统、供水管网监测系统、二次供水监测系统、供水信息化。
3.亮点功能
3.1供水一张图:实现供水系统全要素的可视化、智能化管理。

3.2工艺可视:实时监控和管理供水全流程的运行状态,为管理者提供决策支持。

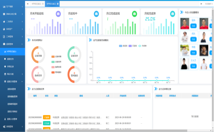
3.3巡检巡查:巡检任务、排期、已完成情况等综合展示。

3.4漏损分析:夜间最小流量设定、维护和异常报警功能,异常信息分析、工单外派及工单跟踪管理。

3.5二供管理:GIS以大屏形式直观展示二次供水监控信息,以图层新形势重点展示二次供水各管理要素:实时数据、视频、资产、调度等。

4.功能描述

5.案例分享
■德阳市xxx县智慧供水建设项目
■云南省xxx县智慧供水平台
■四川省xx市城乡水污一体化项目二标段自来水工程
产品介绍
智慧水务(城乡供水一体化管理平台)系统是融合物联网、大数据、人工智能、GIS 等前沿技术,打造的覆盖城乡供水全链条的智能化综合管理平台。响应“节水优先”政策及乡村振兴战略,聚焦城乡居民用水安全与水资源高效利用。平台通过部署水质、流量、压力传感器实时采集管网数据,结合水力模型与用户需求实现精准供水调度。打破城乡供水管理中存在的信息壁垒、运营割裂、管控滞后等问题,实现从水源监测、水厂生产、管网输配到用户服务、资产运维等全流程的数字化转型与智能化升级。





样机申请
在线咨询
电话沟通
平台试用
微信咨询